Analytics

Begrijp hoe klanten kiezen
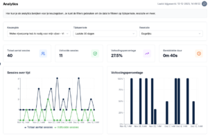
Analytics laat je de volledige flow van de klant zien: van de eerste vraag tot het uiteindelijke advies. Hierdoor ontdek je welke vragen goed werken en waar eventuele frictie ontstaat.
Je ziet onder andere:
- Welke vragen het meest worden aangeklikt
- Waar bezoekers afhaken of teruggaan
- Welke paden het populairst zijn
- Welke producten het vaakst worden aanbevolen
- Welke filters of keuzes weinig worden gebruikt
Optimaliseer je keuzehulp met data
Doordat je inzicht hebt in het gedrag van bezoekers, kun je jouw keuzehulp continu verbeteren. Versimpel een vraag, herschik een flow, voeg een extra keuze toe — en zie direct wat het effect is.
Voordelen van data-gestuurd optimaliseren:
- Hogere conversie
- Minder afhakers
- Betere productaanbevelingen
- Meer inzicht in klantgedrag
Realtime prestaties
Analytics worden automatisch bijgewerkt. Je hoeft niets te activeren: zodra jouw keuzehulp live staat, verzamelt Bebolu alle benodigde gegevens. Alles wordt overzichtelijk weergegeven in het dashboard.
Klaar om te starten?
Ontdek hoe Bebolu jouw webshop kan helpen groeien met interactieve keuzehulpen.
Boek een demo
